Emplifi Bot Integration
Overview
Emplifi Bot is a conversational concierge that can be integrated with Emplifi Agent. When Emplifi Bot is configured with Emplifi Agent, the Bot will seamlessly escalate a customer to an agent either automatically or at a customer's request. This enables the customer to get immediate assistance from an agent. When an agent answers the incoming Bot conversation, a case is created, and the information provided by the Bot will fill in the case fields. If a case already exists, an agent has the option to link this conversation to an existing case.
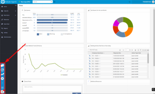
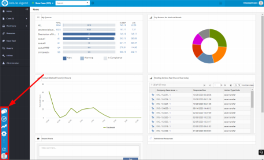
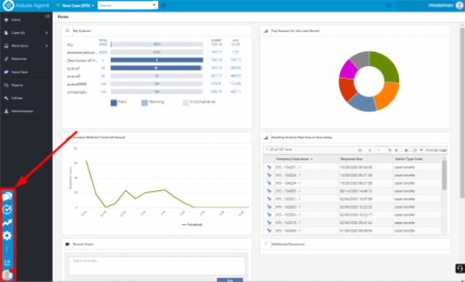
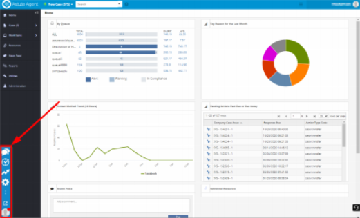
When the agent signs into Emplifi Agent, the Bot Interaction Panel will display on the Home Page, as shown below.

An agent can use the drag-and-drop operation to move the interaction panel. The interaction panel will dock on either the right or left side of the screen. When an agent clicks an icon on the panel, a new window will open. The agent is then able to resize the window.
Using the Bot Interaction Panel
The Bot Interaction Panel contains icons that, when selected, will open a window with specific functions. The icons that are available to an agent will depend on their configuration. Not every icon shown below may display on an agent's interaction panel.
Icon | Name | Function |
|---|---|---|
![]() | Chat | Allows you to view incoming, active, and recently closed Bot conversations with customers. Click Chat to converse with the customer. If needed, you can send files or images in your response. |
![]() | Manage | Allows managers/supervisors to view agent queues, time spent on conversations, open cases, and more, all in real time. |
![]() | Analytics | Allows you to view reports on the conversations that have passed through the system. For more information on this window, refer to the Emplifi Bot Help topic, "Agent Analytics". |
![]() | Administration | Allows an administrator to configure the interaction settings for agents, queues, and more. For more information on this window, refer to the Emplifi Bot Help topic, "Setting Up Agents". |
![]() | Open in Separate Window | Opens up the Bot Interaction Panel in a separate window. |
![]() | User Profile | Allows you to update your conversation status. |
Setting Your Conversation Status
When you sign into Emplifi Agent, your status defaults to "Away". You must set the status to "Online" to receive incoming conversations.
To set your status:
On the Bot Interaction Panel, click the User Profile button. The status window will open, as shown.

Click Online to show you are ready to accept Bot conversations.
Click Away when you are unavailable.
Accepting a Bot Conversation
When the Bot escalates a conversation to Emplifi Agent, the conversation will ring for available agents. You must accept the conversation in order to interact with the Bot customer.
To interact with a Bot customer:
From the Chat window, click Accept to begin the conversation with a customer. Once you accept the conversation, it will display in the Chat window for you to review, the case is created, and information provided by the Bot will autofill in the case. If you click Decline, you will not be called again for this customer, and your conversation status will be changed to "Away". The conversation will ring for the next available agent with the appropriate responsibilities.

When you accept a conversation, the system will check the phone number or email address to see if there is an existing case. If so, the Confirm window will open for you to verify if this case is a continuation of a previous case. You may choose to:
Click Continue if this case is a continuation of the existing case number shown.
Click New Case if a new case should be created.

In the Type response here field, type your responses to the customer.
Optionally, by clicking the Attachment button, you can send attachments or images to the customer with your response.
Click Save to save the case and add the new conversation to the Text section of the case. The conversation is added to the Text section of the case with a Text Type of "Chat".
Click the Close button on the Chat window banner to close the conversation.
Transferring a Bot Conversation
After accepting a Bot conversation, you can transfer the conversation to a specific agent or to agents assigned with a specific skill . (The available agents are restricted by the skill required by the chat.) The agent who receives the transferred conversation can view the previous conversation and view the case.
To transfer the conversation:
On the Chat window, click the Transfer button on the banner. The Transfer window will open.
Select the agent who will receive the conversation. To do this:
On the Agent tab, select an agent from a list of available agents.
On the Skill tab, select a Skill from a list of Skill types.
Click the Transfer button.
A Bot conversation must be accepted before it can be transferred to another agent.
Managing Conversations
Selecting the Manage button will open the Manage window. This is where a manager or supervisor can view Bot conversation information in real time. A manager can view:
All agents and their activity.
All open conversations and information about each conversation.
Information on each queue.

Analyzing Data
Selecting the Analytics button will open the Analytics window. This window contains various kinds of data about agent performance, which can be displayed over configurable time ranges and intervals.
The Analytics window consists of two tabs: Overview and Agent. The Overview tab contains the following data:
Queue Processing
Total Handle Time (by Skill)
Daily Conversations (by Skill)
The Agent tab can display the data of all agents or of individual agents. It contains the following data:
Average Handle Time
Daily Engagements
Daily Load

Configuring Agent Settings
Selecting the Administration button will open the Administration window. From this window, you can configure a variety of agent settings. The Administration window consists of four tabs: General, Skills, Agents, and Platforms. For more information on Administration, refer to the Emplifi Bot Help topic "Setting Up Agents".






